Network administration has become more complex than ever. IT professionals are tasked with managing sprawling infrastructures, maintaining uptime, optimizing performance and defending against increasingly sophisticated security threats. With hybrid environments, cloud integrations and remote workforces, the pressure to maintain seamless connectivity and security is relentless.
To meet these challenges, network administration tools have evolved into indispensable assets. These tools empower IT teams to monitor, analyze and troubleshoot networks with precision and efficiency. Among the leading solutions in this space is Progress WhatsUp Gold IT infrastructure monitoring software; a robust platform designed to simplify and strengthen network oversight.
In this article, we’ll explore nine essential network admin tools that every IT professional should consider. Whether you’re a seasoned security administrator or a new network engineer, mastering these tools will help you gain control, improve performance and enhance security across your infrastructure.
1. Network Monitoring – The Foundation of Control

Effective network administration begins with visibility. Proactive network monitoring allows IT teams to detect issues before they escalate, maintaining consistent performance and availability.
WhatsUp Gold network monitoring solution provides real-time insights into device status, traffic flow and system health. It supports SNMP, WMI and other protocols and standards to deliver a robust view of your network.
Comprehensive monitoring includes:
- Device availability and uptime tracking
- Performance metrics (CPU, memory, disk usage)
- Customizable dashboards and alerts
This foundational tool helps administrators maintain control and respond quickly to anomalies.
2. Network Discovery and Mapping - Unveiling Your Network

Understanding what’s on your network is critical. Without visibility, troubleshooting becomes guesswork, greatly increasing Mean Time to Resolution (MTTR).
WhatsUp Gold network discovery tool automatically scans and identifies devices across your infrastructure. Paired with its network mapping software, it creates dynamic, visual maps that show device relationships and dependencies.
Benefits include:
- Faster troubleshooting with visual context
- Accurate inventory of devices and services
- Real-time updates as your network evolves
For example, when a switch fails, the map helps pinpoint affected devices instantly —saving time and reducing downtime.
3. Real-Time Network Performance Monitoring – Staying Ahead of Issues
Performance issues can cripple productivity. Monitoring performance in real time helps address bottlenecks and outages before they impact users.
WhatsUp Gold application performance monitoring tracks:
- Device response times
- Interface utilization
A common use case: Monitoring a critical router’s bandwidth and CPU usage to help prevent overload during peak hours. Alerts can be configured to notify admins before thresholds are breached.
4. Network Traffic Analysis (NTA) - Bandwidth Optimization

Bandwidth is a finite resource. Without proper management, it can be consumed by non-essential traffic, affecting business-critical applications.
The WhatsUp Gold NTA+ features allow you to analyze network traffic and identify bandwidth hogs. It supports NetFlow, sFlow and J-Flow protocols for granular traffic insights.
Key benefits:
- Optimize bandwidth allocation
- Detect abnormal traffic patterns (potential security threats)
- Improve application performance
Security administrators can use NTA+ to spot unusual spikes in outbound traffic, often a sign of malware or data exfiltration.
5. Application Performance Monitoring (APM) - Maintaining Critical Services

Applications are the backbone of business operations. Poor performance can lead to SLA violations and frustrated users.
WhatsUp Gold application performance monitoring software tracks the health and responsiveness of critical applications like email servers and databases.
Use case: Monitoring Microsoft Exchange to maintain uninterrupted email delivery. Alerts notify admins of latency or service failures before users are affected.
6. Virtualization Monitoring - Visibility in Virtual Environments

Virtualized environments add complexity to network management. Monitoring virtual machines and hosts is essential for resource optimization and uptime.
WhatsUp Gold virtualization monitoring tools support VMware and Hyper-V, providing insights into:
- VM performance
- Host resource usage
- Host event logs
This helps IT teams allocate resources efficiently and avoid over-provisioning or underutilization.
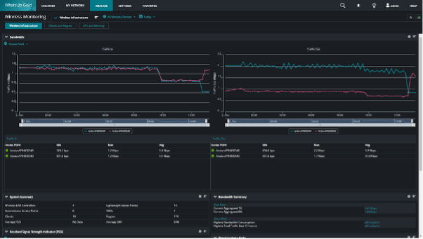
7. Wireless Network Monitoring – Managing Wireless Connections

Wireless networks are notoriously difficult to manage due to fluctuating signal strength and client mobility.
The WhatsUp Gold Wi-Fi monitoring tool tracks wireless access points, SSIDs and connected clients. It helps maintain reliable connectivity and performance across your wireless infrastructure.
Benefits include:
- Identifying rogue access points
- Monitoring signal strength and coverage
- Maintaining secure and stable wireless access
8. Log Management – Insight from System Logs

Logs are a goldmine of information for troubleshooting and security analysis. However, without proper tools, they’re difficult to manage.
The WhatsUp Gold log management solution centralizes and analyzes logs from devices, servers and applications.
Advantages:
- Detect security threats (e.g., failed login attempts)
- Troubleshoot system errors
- Maintain compliance with audit requirements
9. Alerting and Reporting – Staying Informed

Timely alerts and actionable reports are vital for proactive network administration.
WhatsUp Gold network reporting tools allow you to customize alerts based on thresholds and generate detailed reports for performance, availability and compliance.
Benefits:
- Faster Mean Time to Resolution (MTTR)
- Data-driven decision-making
- Historical analysis for capacity planning
Mastering Your Network Environment
Network administration is no longer just about keeping the lights on — it’s about enabling business agility, security and performance. With the right network admin tools, IT professionals can transform reactive firefighting into proactive management.
The WhatsUp Gold solution offers a unified platform that combines monitoring, analysis and reporting into one intuitive interface. From traffic analysis to virtualization monitoring, it equips you with everything needed to master your network environment.
Explore how WhatsUp Gold software can elevate your network administration strategy.
Start your free trial today and experience the power of intelligent network oversight.